Alle Storys
Folgen
Keine Story von Bonn Systems GmbH mehr verpassen.

Bonn Systems GmbH

Von Daten zu Entscheidungen: empAI bringt Decision Intelligence for Industry in die Debatte energieintensiver Industrien auf der E-world 2026

Von Daten zu Entscheidungen: empAI bringt Decision Intelligence for Industry in die Debatte energieintensiver Industrien auf der E-world 2026
  • Bild-Infos
  • Download

Essen (ots)

Energieintensive Industrien stehen vor der Aufgabe, Energie, Produktion und Kosten in Echtzeit zusammenzuführen. empAI bringt mit Decision Intelligence for Industry genau diese Steuerungsfähigkeit auf die E-world 2026: operative Entscheidungen im richtigen Moment - fundiert, vorausschauend und wirtschaftlich belastbar - auch in einem volatilen Energie- und Produktionsumfeld.

Die Industrie verfügt heute über mehr Daten als je zuvor. Gerade in energieintensiven Industrien liegen Produktionskennzahlen, Energiepreise, Lastprofile und Emissionswerte häufig in getrennten Systemen vor. empAI schafft die Voraussetzung, diese Informationen kontextuell zu verbinden und im operativen Alltag wirksam zu nutzen - dort, wo Entscheidungen getroffen werden.
Mit empAI Industry bringt Bonn Systems zur E-world 2026 eine neue Perspektive in die energiewirtschaftliche Debatte ein: eine operative Entscheidungsplattform für energieintensive Industrien. empAI verbindet industrielles Energiemanagement direkt mit Produktions- und Kostenentscheidungen und macht Daten zum aktiven Rohstoff für Steuerung und Optimierung.

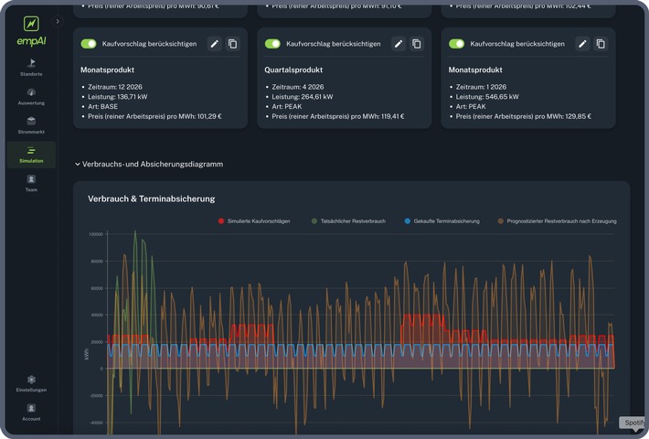
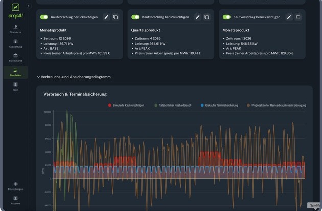
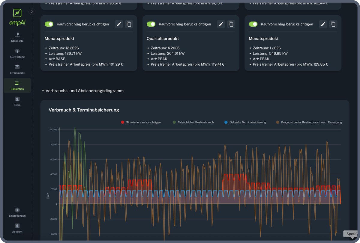
empAI orchestriert Produktionsdaten, Energiepreise, Eigenerzeugung, Lastprofile und CO2-Faktoren in Echtzeit und verknüpft sie mit Prognosen zur Lastentwicklung, zu Energiepreisen und zu Emissionen. So entsteht ein durchgängiges Entscheidungsbild im Moment der Handlung - mit klaren Handlungsoptionen für Betrieb, Einkauf, Planung und Regulierung.

"Die Industrie braucht Entscheidungsfähigkeit im laufenden Betrieb", sagt Jan Redlich, CTO von Bonn Systems. "empAI übersetzt komplexe Datenströme und Prognosen in handlungsfähige Steuerungslogik - genau dort, wo operative Verantwortung liegt."

Im Mittelpunkt stehen sieben konkrete Entscheidungshebel:
-	Vermeidung von Lastspitzen
-	Dynamische Produktionspreise
-	Produktion im optimalen Moment
-	CO2-Steuerung als operative Führungsgröße
-	Intelligente Integration erneuerbarer Energien
-	Verhandlungsstarker Energieeinkauf
-	Cleveres Lademanagement für Fuhrparks und Speicher

Bonn Systems wird empAI Industry während der E-world 2026 in Fachgesprächen mit Vertretern energieintensiver Industrien - etwa aus Produktion, Prozessindustrie und Mittelstand - vorstellen und das Konzept der Decision Intelligence for Industry diskutieren.

Pressekontakt:

Melanie Heßler
E-Mail: melanie.hessler@bonnconsulting.group
Telefon: +49 (0)151 182 531 71

Original-Content von: Bonn Systems GmbH, übermittelt durch news aktuell